One command.
Total clarity.
Dependency Radar is a free, open-source CLI tool that inspects your JavaScript and TypeScript dependencies and generates a single self-contained report.
Run it in the root of your project:
npx dependency-radarNo accounts. No uploads. Nothing leaves your machine.
Optional premium service
Go beyond the free standalone report with curated dependency intelligence and deeper analysis.

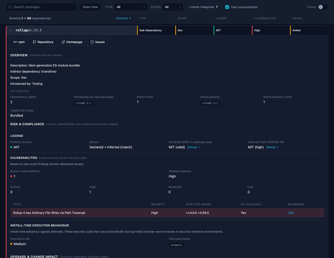
The report
See the report
Dependency Radar produces a single interactive report that lets you explore your dependency graph without digging through lockfiles or npm pages.
Each dependency answers three questions:
What is this package doing here?
Which root dependency introduced it and how deep it sits in the graph.
What risk or cost does it introduce?
Licences, vulnerabilities, install scripts, and dependency surface.
What would it take to change or remove it?
Upgrade signals, dependency fan-out, and potential blast radius.
Free & open source
The free CLI tool
Dependency Radar is a dependency analysis and visualisation tool for the Node.js ecosystem. It analyses npm dependencies and works with any project that installs packages using npm-compatible package managers.
Modern JavaScript projects often depend on hundreds or thousands of packages. Understanding them usually means jumping between npm audit, npm outdated, registry pages, lockfiles, and GitHub repos. Dependency Radar brings that context together in one report.
Dependency context
Where a package comes from and whether it is direct or transitive.
Risk & compliance
Licence validation, vulnerability data, and install-time execution signals.
Upgrade friction
Peer constraints, Node engine requirements, deprecated packages, and native bindings.
Dependency surface
What each package depends on and how much complexity it introduces.
Visual dependency graph
Explore the relationships between packages interactively.
All of this is available locally from the free CLI.
Understand the dependencies behind modern codebases
Dependency Radar is useful whenever you need to understand a project's dependency graph. For example:
Local scanning
How Dependency Radar scans your project
Dependency Radar scans your installed dependencies and turns them into an actionable report, in seconds, entirely on your machine. Nothing is uploaded. No account required.
Detect the project environment
Dependency Radar identifies your package manager (npm, pnpm, or Yarn), reads your workspace configuration, and locates lockfiles so it understands exactly how dependencies are resolved before analysis begins.
Build the full dependency graph
The dependency tree is constructed directly from lockfiles rather than package manager CLI output, ensuring deep transitive dependencies are captured accurately, even in large workspaces.
Inspect installed packages
Dependency Radar crawls `node_modules` in read-only mode, collecting licence declarations, install scripts, peer dependency constraints, native bindings, and other package metadata from files already on your machine.
Gather ecosystem signals
Where available, the CLI collects vulnerability advisories via `npm audit`, `pnpm audit`, or `yarn audit`, and version drift via the equivalent `outdated` commands. These commands may briefly contact the package registry.
Analyse usage and upgrade risk
Static analysis of your source files identifies how each dependency is actually used, runtime, tooling, or testing, and highlights potential upgrade blockers such as engine constraints, peer requirements, or native bindings.
Generate the report
All signals are combined into a single self-contained report you can open in any browser, share with teammates, or attach to a ticket. No server, no login, and no external services required.
Prefer air-gapped or offline scans?
Use --offline to skip registry calls entirely.
Output artefacts
dependency-radar.htmlVisual report for interactive analysis
dependency-radar.jsonMachine-readable output for automation and CI pipelines
For a deeper technical explanation, see the Dependency Radar CLI README.
How it works
Run the CLI locally
Execute npx dependency-radar in the root of your project.
Generate a dependency report
A single HTML file is created containing everything about your dependencies.
Upload for additional analysis
Optionally upload the report for prioritised actions, upgrade guidance, and more.
No repository access required.
Get started
Run Dependency Radar in your project, then explore the report locally. Analyse it further if you want deeper insights.
npx dependency-radar